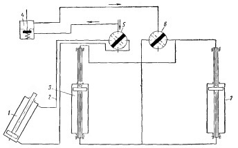
Сжатый воздух [рис. 1] по трубопроводу поступает к крану (5) управления подъёмником для открывания крышки и к блокировочному клапану (4). Из блокировочного клапана по магистрали воздух поступает к крану (6) управления подъёмником рамки.

Рис. 1. Принципиальная схема пневматического привода.
1) – Цилиндр подъёмника;
2) – Магистраль;
3) – Цилиндр;
4) – Блокировочный клапан;
5) – Кран управления подъёмником;
6) – Кран управления подъёмником рамки;
7) – Цилиндр.
В рабочем положении (рамка опущена, крышка закрыта) сжатый воздух из крана (5) по магистрали (2) подаётся в верхнюю полость цилиндра подъёмника (1) для открывания крышек. Подача сжатого воздуха к крану (6) управления перекрыта блокировочным клапаном (4). При переключении крана (5) в положение для открывания крышек сжатый воздух подаётся в нижнюю полость цилиндра подъёмника (1). В полностью открытом положении крышка воздействует на блокировочный клапан (4), и открывается доступ сжатого воздуха к крану управления (6). При повороте рукоятки данного крана в положение «подъём» сжатый воздух подаётся в верхние полости цилиндров (3) и (7) подъёмников рамки. Рамка с коленчатыми валами поднимается из ванны. При переключении рукоятки крана (6) в положение «опускание» сжатый воздух поступает в нижние полости цилиндров (3) и (7) подъёмников и рамка с коленчатыми валами опускается в ванну. Следовательно, рамки с валами можно поднять только при открытой крышке.